Your social feeds are buzzing as messages pour in faster than you can reply. It’s exciting at first, but that can soon turn into overwhelm as you struggle to stay in control.
Your engagement builds, the noise grows louder, and the insights that matter most start slipping away. That’s when you realize the problem isn’t your strategy. Your monitoring tools are struggling to keep up.
If that sounds familiar, you’re in the right place. This guide will show you the best social media monitoring tools to help you stay connected and protect your brand’s reputation in real-time.
What are social media monitoring tools?
Social media monitoring tools are software or apps that help you track what people say about your brand or competitors across social platforms.
The tools pull in mentions and keywords in real time, giving you a clear view of how audiences perceive your brand online. Whether it’s a customer shoutout or a sudden sentiment spike, you’ll see it as it happens before it turns into a missed opportunity or a crisis.
Instead of switching between apps to check notifications or comments, social media brand monitoring tools bring everything into one dashboard. That means you can listen and learn from your audience without missing a beat.
You’ll know which conversations matter most and how they feel about your brand. It’s like having a live pulse on your entire social presence, one that helps you make smarter, faster decisions every day.
Benefits of using social media monitoring tools
Using top-of-the-line social media monitoring tools offers the following benefits.
1. Stay ahead of conversations
Social media monitoring tools help you catch brand mentions and trending topics the moment they happen. You’ll know exactly what people are saying, including how to respond, before the moment passes.
With real-time alerts and insights, you can turn feedback into opportunities and handle potential issues before they escalate.
2. Understand your audience better
The more you listen, the more you learn. Monitoring your brand’s conversations shows what your followers care about, from trending topics to the emotions behind their comments.
These insights help you see what connects with people and what keeps them engaged.
When you understand your audience’s behavior, you can create content that feels genuine and relatable instead of scripted or sales-focused. This clarity helps you plan posts that match your followers’ tone and timing. It also makes it easier to respond with empathy and build stronger, lasting relationships.
3. Protect your brand reputation
One bad comment can spread fast, but monitoring tools help you act faster. You can track sentiment and intervene before things spiral out of control.
Platforms like Vista Social make this easier with built-in social media listening tools, including sentiment analysis and a unified inbox, so your team can reply quickly and consistently.
4. Improve your social strategy
Every post and campaign generates data. Monitoring tools collect it and turn it into insights you can actually use to improve your social media efforts.
You’ll see what’s working (or not) and where to focus next, helping you refine your strategy with confidence.
5. Save time and simplify workflows
Instead of bouncing between platforms, monitoring tools bring social media mentions and tags into one dashboard. That means less chaos and a more streamlined monitoring process.
The right social media monitoring tool can help you track and analyze without constantly switching between tools, making your day simpler AND your results stronger.
Top 21 social media monitoring tools for better insights
Below is a roundup of the best social media monitoring tools designed to give you deeper insights and stronger engagement.
1. Vista Social

Best for:
- Social media managers
- Agencies
- Growing brands
- Teams that need to track conversations and analyze performance
- Freelancers
- Agencies that want to manage multiple clients with ease
- In-house teams that want to keep their brand consistent and responsive
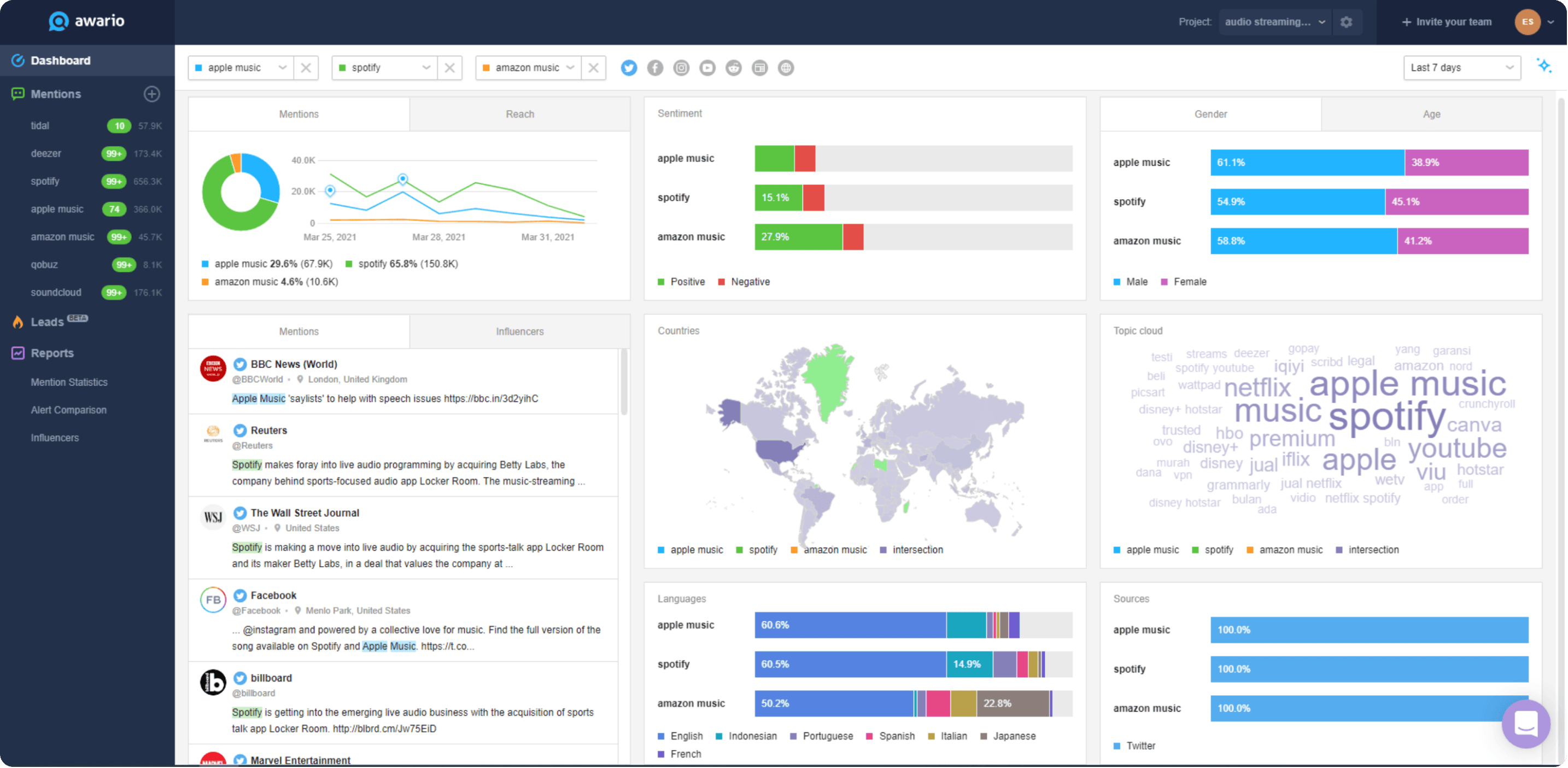
Vista Social isn’t just another social media management tool. It offers one of the top social media listening platforms built to track conversations and uncover insights that help you connect with your audience in real time.
With Vista Social, you can set up Listeners to monitor brand mentions and keywords, including conducting competitor analysis across major platforms.

The social listening dashboard offers a clear, centralized view of how your brand is performing online and what your audience is saying, allowing you to join conversations as they unfold.

You can generate Listener Performance Reports to see how your social listening efforts perform across different networks. The report highlights total results and sentiment trends from key platforms. It helps you understand where conversations about your brand are happening and how people feel about them.
What makes Vista Social stand out is how seamlessly it connects monitoring with engagement. You don’t just see the data, you can act on it instantly.
You can reply to comments and DMs and manage brand mentions directly from the unified inbox without switching between tabs. It’s intuitive and designed for busy teams who want to stay ahead.

Vista Social also makes insights easy to interpret. With built-in sentiment analysis, you’ll understand how people feel about your brand at a glance.

Additionally, engagement metrics and competitor reports break down performance trends, enabling you to assess your performance against your competitors and easily prove ROI.

Your toolkit isn’t complete without this. Stop juggling tools and start growing with Vista Social, the all-in-one platform designed to help you do your job more effectively and efficiently.
Pricing: Starting at $64 per month
2. Brand24
Best for: Small to mid-size brands and agencies that need affordable real-time brand monitoring and alerting.
Staying informed is easier with Brand24 because it gives you real-time alerts and sentiment tracking. Its dashboards help you see how audiences feel and what conversations are gaining momentum. You can identify keywords that reveal both the praise and the criticism around your brand.
Key features:
- Real-time tracking of brand mentions and keywords across social networks and news sites
- Sentiment analysis that shows positive, negative, and neutral mentions
- Customizable dashboards and automated PDF reports for easy sharing with stakeholders
Pricing: Starting at $149/month
3. SocialBee

Best for: Growing brands, agencies, and marketing teams that want AI-powered content creation + social inbox + analytics in one streamlined social media dashboard.
SocialBee centralizes your social media activity so you can monitor and manage conversations more efficiently. Its unified inbox gathers mentions, comments, and direct messages from multiple platforms into a single dashboard, reducing the risk of missed interactions and improving response times. In addition to engagement management, SocialBee supports content creation and scheduling, allowing teams to plan, publish, and track posts from the same environment where they monitor brand activity.
Key features:
- Features for managing mentions, comments, and DMs across all your social media accounts from one centralized dashboard.
- AI-powered content generation for captions, images, and complete posting strategies tailored to your brand.
- Smart posting recommendations that suggest what to post, when to post, and where to post for maximum engagement.
Pricing: Starting at $29/month
4. RivalIQ
Best for: Agencies and growing teams focused on competitor benchmarking and social performance analytics.
Competitive benchmarking sits at the heart of RivalIQ, helping you see how your engagement measures up across the industry. As it monitors mentions and post performance on key networks, you gain a clearer view of what’s capturing attention and why.
Those insights show you which conversations drive real impact and which ones fall flat. With that data in hand, you can refine your content and close the performance gaps holding your brand back.
Key features:
- Competitive analysis tools that compare your social presence with competitors across platforms
- Social listening capabilities, including mentions and sentiment from a broad range of sources
- Customizable dashboards and report export options for internal and external reporting
Pricing: Starting at $199/month
5. Mention
Best for: Businesses and marketers who want a full web and social listening tool with publishing add-ons.
Real-time alerts in Mention help you stay on top of the conversations that matter most to your brand. Its filters cut through the noise so you can focus on insights that actually move the needle. As you monitor activity, you can respond to mentions across multiple channels without leaving the platform, keeping every interaction and insight connected in one smooth flow.
Key features:
- Tools for monitoring mentions across social media and other online sources in real time
- Keyword and Boolean search capability, including alerting and sentiment tracking
- Social media publishing and analytics tools that are built in for some plans
Pricing: Starting at $599/month
6. Brandwatch
Best for: Large enterprises and research teams that need deep consumer intelligence and social listening at scale.
Brandwatch uses AI insights and sentiment tracking to help you understand your audience. Its dashboards show how people feel about your campaigns and the conversations shaping your brand.
Key features:
- Advanced AI-driven analytics to interpret millions of online conversations and extract insights easily
- Social media management plus full-funnel insights, including influencer and audience segmentation
- Customizable dashboards and add-ons for image and logo recognition. It also offers enterprise reporting features
Pricing: Custom pricing
7. Mentionlytics
Best for: Agencies and brands seeking an affordable but robust social and web monitoring solution with AI support.
With Mentionlytics, you can monitor conversations across social networks, blogs, and online news in one place. Its sentiment analysis helps you spot tone shifts around your brand as they happen, giving you a clearer sense of how people feel.
The built-in Social Intelligence Advisor then turns that data into simple, automated insights you can act on. Every part of the platform works together so you always understand what’s shaping public opinion.
Key features:
- Tracks unlimited sources, including social platforms and news sites
- Offers sentiment analysis, including brand awareness metrics and competitor tracking
- Comprehensive dashboards and an alerting system for spotting spikes in mentions or sentiment changes
Pricing: Starting at $49 per month
8. Meltwater
Best for: Global enterprises and PR teams that want robust media monitoring across social networks and news.
Story tracking and share-of-voice insights are Meltwater’s main strengths. Its global monitoring system connects media coverage with social conversation in real time.
Its dashboards combine PR and social data, offering a complete view of how stories evolve and shape brand perception.
Key features:
- Social media monitoring with AI-powered insights, including tracking brand mentions across social media platforms and the web
- Historical data archives and unlimited keyword search. It also offers multi-channel analytics
- Global support and custom solutions for enterprise-scale needs
Pricing: Custom pricing
9. Sprinklr
Best for: Large brands and enterprises looking for a unified platform for social listening and customer service.
At enterprise scale, Sprinklr helps you connect social listening with engagement and customer data in one cohesive system. As mentions and trends flow in from digital channels, everything appears in a single, organized space.
Also, its automated alerts keep you aware of potential crises or viral moments before they spread. With every update, your scattered conversations turn into structured insights you can act on.
Key features:
- AI-native listening across 30+ digital and social channels, including images and video brand mentions
- Unified social media management features that are packed in one platform
- Tools designed for high-volume, multichannel teams with advanced workflows and automation
Pricing: Starting at $249 per month
10. Keyhole
Best for: Agencies and brands focusing on campaign tracking and hashtag performance. Keyhole also offers tools for tracking influencer campaign metrics.
Keyhole helps you stay on top of conversations with real-time hashtag and keyword tracking. Its visual reports make it easy to measure how influencers and events perform.
Key features:
- Real-time hashtag and keyword tracking and campaign analytics
- Social listening for all major social media platforms
- Influencer dashboards to monitor advocates, including measuring reach and tracking share of voice
- Report-ready dashboards and exports to share insights quickly with your clients or teams
Pricing: Starting at $89 per month
11. HubSpot
Best for: Marketing teams already using a CRM and wanting integrated social media monitoring tied to leads and customers.
With HubSpot, your social mentions connect directly to your CRM so you can see every interaction in one place. You get a single dashboard that brings your monitoring and scheduling together in a way that makes sense.
Key features:
- Keyword monitoring and social publishing that are linked directly to your CRM data, so that you can trace social interactions to real outcomes
- Unified inbox and analytics that connect to your campaigns and ROI metrics
- Easy to use for teams that need social features integrated with broader marketing and sales workflows
Pricing: Starting at $15 per month
12. Awario
Best for: Small to mid-sized brands and agencies that need robust monitoring at a more affordable price.
You can track conversations that matter most to your brand with Awario. Its analytics reveal where you’re gaining traction and which voices are driving those discussions. Boolean search helps you narrow your focus to the insights that truly matter.
Key features:
- Real-time tracking of brand mentions and keywords across social media and the web
- Boolean search functionality with unlimited keywords per topic
- Includes sentiment analysis and impact scoring, along with white-label reports that make client reporting fast and professional
Pricing: Starting at $29 per month
13. BuzzSumo
Best for: Content marketers and brands seeking comprehensive content insights and monitoring.
Beyond content research, BuzzSumo helps you stay aware of the conversations shaping your industry. You can see which topics capture attention and how your brand fits into those moments.
The platform highlights the voices influencing those discussions so you know who’s driving real impact. Your data reveals what connects with people and where your message lands strongest.
Over time, you start to see patterns in how audiences respond, giving you clarity on what matters most. With everything in one place, it feels easier to turn insights into action that supports your content goals.
Key features:
- Brand mentions and monitoring of keywords and competitors, including industry news
- Content analytics to determine what content performs best and trending feeds
- Backlink monitoring, allowing you to track where your content is being shared and how it drives referral traffic
- An alert system to notify you of mentions or relevant content opportunities
Pricing: Starting at $159 per month
14. Talkwalker
Best for: Large enterprises and teams that need enterprise-scale monitoring, across global channels and media types.
Advanced AI gives Talkwalker the ability to analyze online conversations and visual content that shape how people see your brand. Its visual listening feature identifies your logos and imagery wherever they appear online, so you always know when your brand is being discussed.
Key features:
- Covers 30+ social media channels and provides deep consumer insights
- AI-driven analytics with image and logo recognition and media monitoring
- Custom dashboards and benchmarking
- Dedicated support services for large brands
Pricing: Custom pricing
15. Sprout Social
Best for: Marketing teams that need publishing and analytics on top social listening tools in one platform.
Inside Sprout Social, your social tools work together in one connected space that keeps every part of your workflow aligned.
You can see mentions and conversations unfold through dashboards that bring clarity to what’s happening in real time. As you review sentiment, you understand how people feel about your brand and when it makes sense to engage.
Everything you track feeds back into your engagement data, keeping your process fluid and effortless from start to finish.
Key features:
- A listening tool that processes up to 50,000 posts per second and more than 600 million messages a day
- A unified inbox with publishing and analytics in one dashboard so you can easily move from insight to action
- Trend detection with competitor tracking and sentiment monitoring to give you a full picture of your data for social strategy development
Pricing: Starting at $199 per month
16. Hootsuite
Best for: Teams that need comprehensive social media management tools with integrated listening and monitoring features.
In Hootsuite, your listening streams track keywords and hashtags the moment they appear, so you never miss an important mention. You can move from monitoring to responding in seconds without jumping between tools. Each integration adds more depth to your insights and helps you understand how your content performs.
With everything connected, you gain a clear, steady view of your brand’s activity across every channel.
Key features:
- Schedule and monitor content across multiple social media accounts from one dashboard
- Social listening capabilities, like trend monitoring and comparison of topics and brands
- Team collaboration tools and role-based permissions for seamless user management and workflows
Pricing: Starting at $99 per month.
17. Agorapulse
Best for: Small to mid-sized teams who need social monitoring and community management with reporting tools in one platform.
Your Agorapulse inbox brings all your monitoring into one organized space you can manage with ease. You see mentions, comments, and messages together, giving you a clear view of every interaction. The reporting tools then break down sentiment and engagement so you understand what’s working.
Key features:
- Inbox for all mentions and DMs across channels to help you manage your engagement and brand reputation seamlessly
- Brand mentions and keywords tracking with alerts you can set up to notify you instantly when issues arise
- Reporting on sentiment and brand health for easier client or stakeholder reporting
Pricing: Starting at $79 user per month
18. Emplifi
Best for: Brands and agencies focused on customer experience via social media listening and engagement.
Your social listening efforts in Emplifi bring monitoring and analytics together in one place. You can see every mention organized clearly, making it easier to spot sentiment patterns and audience themes.
As you review the data, you start to understand how perceptions shift and which topics are gaining traction. It all works together to give you a connected view of your brand’s overall performance.
Key features:
- Social listening to monitor mentions and sentiment, including customer feedback across channels
- Integrated with customer service workflows so you can easily turn mentions into tickets and actions
- Analytics and benchmarking to measure your social media efforts’ impact on customer experience and business outcomes
Pricing: Custom pricing
19. Fedica
Best for: Nonprofits or small teams seeking budget-friendly social monitoring with essential features.
Mapping audience behavior sits at the core of Fedica’s listening features. It tracks how conversations spread and who drives them. Visualizations reveal community movement and tone changes.
Key features:
- Keyword and hashtag monitoring with alerts that set off instantly when specific topics arise
- Basic sentiment tracking and reporting to help you monitor public perception
- Social listening integrated with publishing to streamline your social media management workflows
Pricing: Starting at $10 per month
20. Onclusive Social
Best for: Marketing intelligence teams and large organizations that need a comprehensive platform for social listening and competitive intelligence.
Onclusive Social, formerly known as Digimind, uses powerful AI to uncover the mentions and conversations that matter most to your brand. It organizes this information so you can clearly see how your audience feels and reacts over time. As you track changes in trends and competitor activity, you start to understand where your brand stands in the larger conversation.
Key features:
- Tracks brand mentions and competitor activity in real time
- Dashboard with visualizations, along with AI-driven insights and strategic reporting
- Multi-language and custom alerts to ensure your team never misses important mentions or emerging opportunities
Pricing: Custom pricing
21. Google Alerts

Best for: Small brands or solo marketers who want a free way to monitor mentions and keyword appearances (low-volume).
Simple yet functional, Google Alerts sends notifications when new web content includes your chosen keywords. The coverage isn’t exhaustive, but setup is quick and free. It’s useful for spotting mentions as they appear. A straightforward tool for light monitoring needs.
Key features:
- Free keyword alerts across the web, including the news and blogs so you’re notified when your brand or topic is mentioned
- Easy to set up and use via your Google account
- Limited coverage (mostly web and news, not full social listening), but decent enough for basic monitoring
Pricing: Free
Best practices for using social media monitoring tools
Get the most out of your social media monitoring tools with the tried and true tips below.
Track the right keywords and topics
Monitor more than just your brand name. Include product names and industry terms. You can also include misspellings of your brand name. This provides a broader and more accurate picture of how people discuss your brand online.
Tools like Vista Social make this easy with customizable keyword tracking and filters that help you focus on what really matters.
Monitor sentiment to understand audience perception
Don’t just count mentions, but pay attention to how people feel. Sentiment analysis helps you understand whether the buzz around your brand is positive or negative.
With Vista Social’s real-time sentiment insights, you can spot potential issues early and use feedback to guide your content or product decisions.
Engage and act on insights fast
Monitoring is only useful if you act on what you learn. Reply to mentions and address customer concerns. You can also join trending conversations while they’re still hot.
Vista Social’s unified inbox and analytics make it easy to move from insight to action, all without leaving your dashboard. That’s how you turn monitoring into measurable growth.
Find the best social media monitoring tool for your team
Finding the right social media monitoring tool comes down to what your team values most: speed and insights. The best tools don’t just track mentions, but they help you understand your audience and uncover opportunities to grow your brand.
If you’re ready to manage everything, from monitoring to engagement, in one place, it’s time to try Vista Social.
Start social media listening with Vista Social today and see how much easier it can be when everything you need lives in one smart dashboard.
Social media monitoring tools FAQs
What is a social media monitoring tool?
A social media monitoring tool helps you track conversations and keywords related to your brand across various platforms, including Facebook and Instagram.
It collects and organizes data in real time, allowing you to see what people are saying about your brand and even your competitors. The goal is to help you stay informed and engage more effectively with your audience.
What is the best social media monitoring tool?
It depends on your goals and the size of your team. If you’re looking for an all-in-one solution that combines everything from monitoring to scheduling and analytics, Vista Social is a standout option.
It’s built for modern social teams that want everything in one dashboard, from tracking brand mentions to responding to messages and generating performance reports.
Why use social media monitoring tools?
Social media monitoring tools save you time and help you make smarter marketing decisions.
They let you see what people are saying about your brand and spot trends before they go viral. Plus, the tools help you measure how your content resonates with audiences. You can also catch customer issues early and track sentiment to gauge public perception.
With tools like Vista Social, you can respond directly to mentions and messages, making it easier to manage engagement and reputation from a single place.
How do social media monitoring tools work?
Social media monitoring tools work by scanning platforms and websites for specific keywords or brand mentions.
The tools use APIs and crawlers to collect this data in real time, then organize it into dashboards so you can analyze patterns and sentiment.
For example, Vista Social monitors multiple social networks and turns raw data into actionable insights. You can see who’s talking about your brand and how the conversation changes over time, all in a single, easy-to-navigate dashboard.

















